搜尋

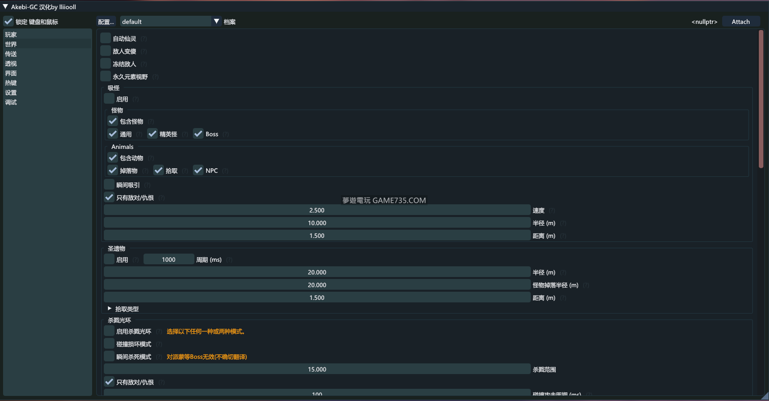
【中文化版】原神老外Akebi(CC)多功能輔助3.0 更新 8/29

瀏覽數: 4633 | 評論數: 1 | 收藏 0
關燈 | 提示:支援鍵盤翻頁<-左 右->
    組圖開啟中,請稍候......
發佈時間: 2022-8-29 09:23

正文摘要:

replyreload += ',' + 2302767; replyreload += ',' + 2302767;

回覆

余余余 發表於 2022-8-29 15:13:50
希望國際服也可以有翻譯


複製專屬你的推廣連結:發至FB與各論壇宣傳:累積點數換GP商品 & 藍鑽
每五點閱率就可以兌換藍鑽積分或遊戲點卡 夢遊推廣文章換GP商品

Copyright (C) 2010-2020 夢遊電玩論壇

廣告合作:請直接聯繫我們,並附上您預刊登位置的預算。  

快速回覆 返回頂端 返回清單